知微事见怎么用?大数据如何分析热点事件
1、一、进入主页:
1、百度/google搜索关键词“知微数据”或者“知微事见”,一般第一个结果就是了;
2、进入知微数据主页后,点击“知微产品”,然后就是“知微事见”主页啦!



2、二、主页介绍:(功能)
1、左上角搜索栏——可搜索你感兴趣的热点事件;
2、右上角“提交分析”——可通过提交关键词及链接来分析你所感兴趣的热点事件;
3、右上角“事件库”——可全览近期发生的热点事件,以及分类浏览。

3、三、具体功能操作:搜索栏
1、在搜索框输入相关事件名称后,会跳出一系列相关事件,点击进入感兴趣的事件分析;
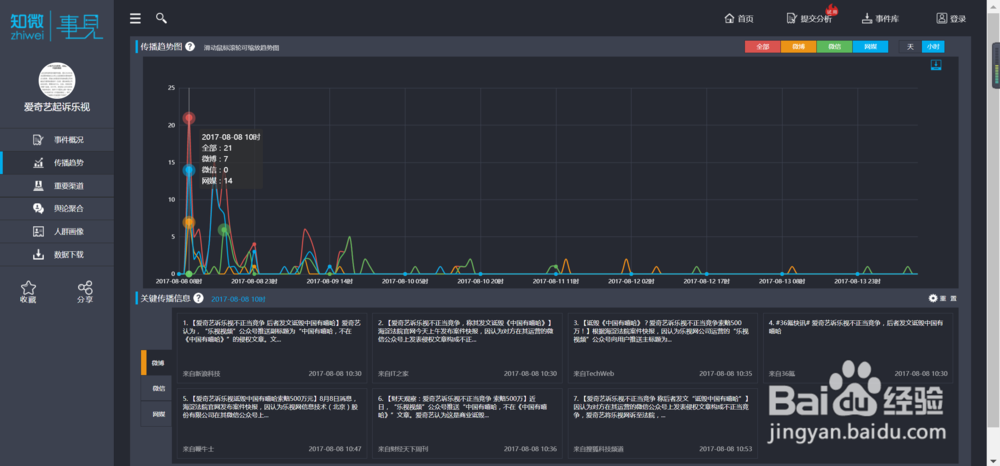
2、事件分析主要包括:事件概况、传播趋势、重要渠道、舆论聚合、人群画像、数据下载等几个部分。
3、数据下载:点击右上方,可单独下载微博、微信、网媒三个平台的数据,也可打包下载。最后下载格式是excel的压缩包(以微博数据为例)。







4、三、具体功能操作:提交分析
1、网络上出现了一个热点话题,你想看它的影响力、传播趋势,但是知微事见上并没有?那就点击右上角“提交分析”吧。
2、一一填好内容就可以分析啦,待平台分析好会发送至邮箱。

5、三、具体功能操作:事件库
可以分类筛选、也可以直接搜索,首页呈现的是近期20个热门事件。

阅读量:191
阅读量:164
阅读量:137
阅读量:120
阅读量:119