在Excel文件中插入柱形图的方法
1、打开想要插入柱形图的Excel文件—选择想要插入柱形图的数量集合—点击插入—点击全部图标即可进入图表选择插入界面

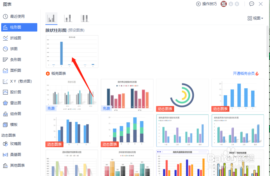
2、在图表选择插入界面中点击柱形图—点击柱形图预设图表即可完成柱形图表插入工作—完成后的柱形图将会按数量进行绘制

阅读量:84
阅读量:66
阅读量:196
阅读量:53
阅读量:21
1、打开想要插入柱形图的Excel文件—选择想要插入柱形图的数量集合—点击插入—点击全部图标即可进入图表选择插入界面

2、在图表选择插入界面中点击柱形图—点击柱形图预设图表即可完成柱形图表插入工作—完成后的柱形图将会按数量进行绘制
